Keynote: Research on Low-Earth-Orbit (LEO) Satellite Networks @PanLab¶
PanLab@UVic 的核心优势在于对 Starlink 和 OneWeb 等商用 LEO 网络进行了长期、深入的实测分析
他们组在开源数据集与社区贡献方面做的很不错, 维护了多个高质量的开源项目和数据集. 主打一个 community-driven + crowd-sourced.
贵组工作汇总¶
(1) Unofficial OneWeb SNP/PoP Map
- Intro: OneWeb 网络的 SNP/PoP 地理分布图
- Access: https://tinyurl.com/onewebmap

(2) Unofficial Starlink Backbone Map
- Intro: Starlink 网络的骨干节点地理分布图
- Access: https://tinyurl.com/starlinkmap

(3) Starlink GeoIP Map Visualization && Data Snapshots
- Intro: Starlink 网络的 GeoIP 地理分布图
- Access: https://github.com/clarkzjw/starlink-geoip
- Visual: https://pan.uvic.ca/~clarkzjw/starlink/index.html
- Data: https://github.com/clarkzjw/starlink-geoip-data

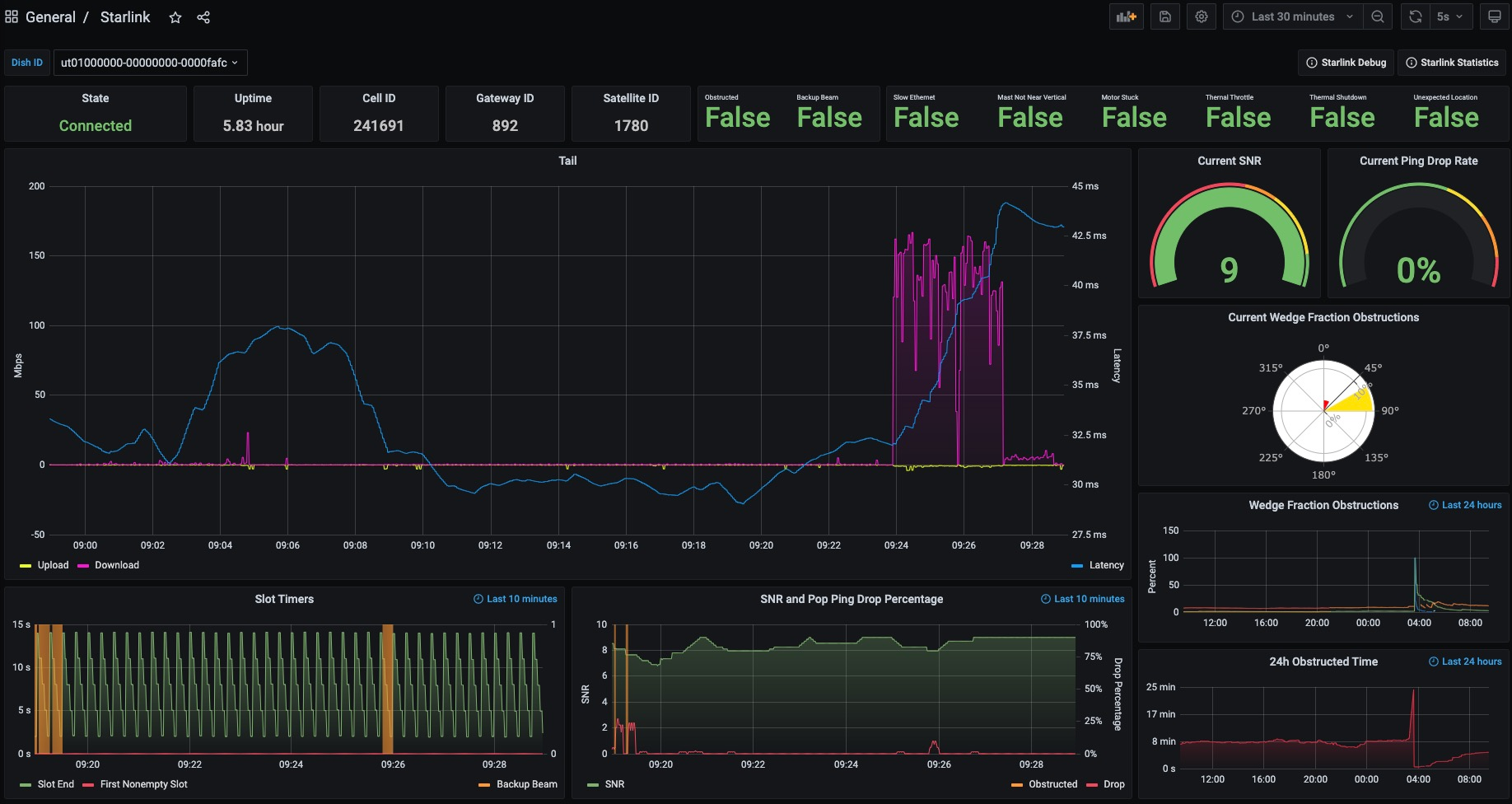
(4) Starlink Prometheus Exporter
- Intro: 导出 Starlink 终端的运行指标监控数据
- Access: https://github.com/clarkzjw/starlink_exporter

(5) Starlink gRPC protobuf for Golang
- Intro: Starlink 终端 gRPC 接口库
- Access: https://github.com/clarkzjw/starlink-grpc-golang/
没啥图要放
(6) Starlink-Lens
- Intro: 用于收集 Starlink 终端到网关的延迟数据
- Access: https://tinyurl.com/starlinklens
- Data: https://github.com/clarkzjw/LENS

(7) LEOViz
- Intro: 可视化 Starlink 和 OneWeb 用户终端的连接卫星
- Access: https://github.com/clarkzjw/LEOViz/

相关社区工作¶
虽然这一部分的社区工作跟 PanLab 没关系, 但类型差不多, 一起汇总了吧:
(1) Starlink Coverage Tracker:

(2) See Starlink:

(3) Satellitemap.space:

(4) SatNetwork

(5) Starlink Monitoring System



(8) starlink-cli
没啥图要放
(9) DataCenter Map
